Please use the official plugin instead
https://github.com/GreptimeTeam/greptimedb-grafana-datasource
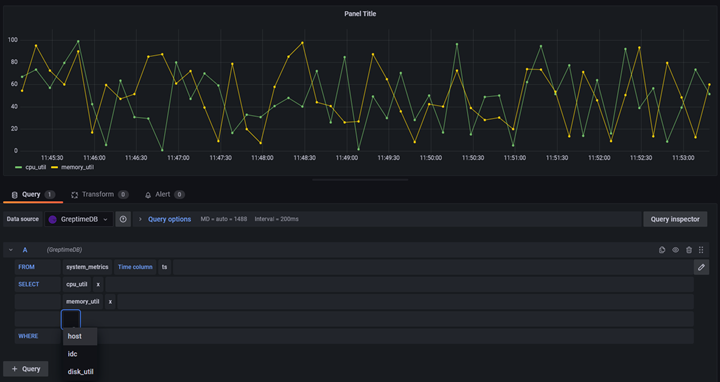
Write sql or use the visual query editor in Grafana to query data from GreptimeDB, then visualization happens!
Greptime provides cloud-scale, fast and efficient Time Series Data Infrastructure
Visit Greptime's Official Website here
- From Grafana Plugin Marketplace
- Using grafana cli
grafana-cli plugins install mofengfeng-greptimedb-datasource
- Using docker to start a grafana instance with plugin installed
docker run -d -p 3000:3000 --name=grafana -e "GF_INSTALL_PLUGINS=mofengfeng-greptimedb-datasource" grafana/grafana
For detailed instructions, see https://github.com/DiamondMofeng/grafana-greptime/blob/main/docs/Using%20GreptimeDB%20in%20Grafana.md
- Add support for more query protocols. Only Sql is supported now.
- Add more test cases
-
Install dependencies
yarn install
-
Build plugin in development mode or run in watch mode
yarn dev # or yarn watch -
Build plugin in production mode
yarn build
-
Run the tests (using Jest)
# Runs the tests and watches for changes yarn test # Exists after running all the tests yarn lint:ci
-
Spin up a Grafana instance and run the plugin inside it (using Docker)
yarn server
-
Run the linter
yarn lint # or yarn lint:fix

